Elasticsearch Head Alternative
Pulse provides real-time Elasticsearch monitoring, with health assessments and expert help.
The head plugin for Elasticsearch (`elasticsearch-head`) is a web-based frontend for browsing and interacting with an Elasticsearch cluster. It provides a user-friendly interface to visualize cluster health, index data, execute queries, and manage nodes. As a plugin or standalone web application, it helps developers and administrators monitor and debug Elasticsearch more effectively.
Unfortunately, elasticsearch-head is not being maintained anymore
Pulse is a modern, actively maintained Elasticsearch monitoring solution that is taking cluster observability to the next level. It doesn’t just show you what’s happening in your cluster; it analyzes the data, identifies opportunities for improvement, and provides intelligent recommendations. Whether you’re addressing performance issues, optimizing resource usage, or improving cluster reliability, Pulse is the ideal choice for Elasticsearch and OpenSearch monitoring.
Dashboards
Pulse offers expert-built dashboards tailored for Elasticsearch users, providing smart observability with pre-built views of nodes, indices, and shards. These intuitive dashboards enable informed decision-making by delivering deep insights into system performance and health.
Unlike open-source monitoring UIs, Pulse takes a specialized approach with unique features like the Shard Heatmap and index grouping, offering drill-down views into node tiers and availability zones. Designed by Elasticsearch experts for their own use, Pulse encapsulates years of optimization expertise, ensuring users gain meaningful insights with minimal effort.
 
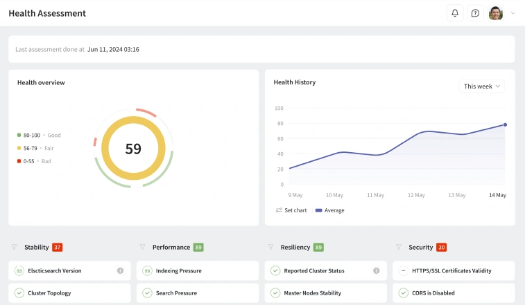
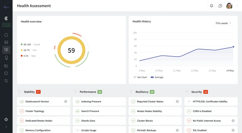
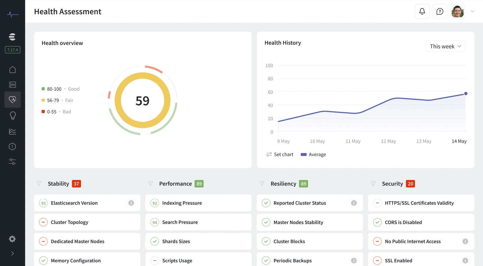
      Health Assessments
Going Beyond Dashboard Graphs
Pulse goes beyond basic metrics by offering proactive insights and periodic health assessments to ensure optimal cluster performance. By identifying potential issues before they escalate, Pulse helps prevent costly downtime and delivers a seamless user experience.
With customized health metrics tailored to your cluster’s setup and performance goals, Pulse provides clear, actionable insights. Daily checks and proactive monitoring enable smooth scaling, keeping clusters healthy and up to date with minimal effort.
 
      Intelligent Alerts
Not Just Dashboards
Pulse delivers actionable alerts that help you stay ahead of potential issues by identifying root causes early. Unlike generic notifications, its AI-powered alerts adapt to your usage patterns, reducing false alarms and unnecessary distractions.
With flexible delivery options, Pulse ensures you receive alerts where they matter most. Seamless integrations with Slack, Teams, Datadog, PagerDuty, Discord, and more keep you informed and in control, no matter your workflow.
 
      Elasticsearch Experts Are Always Available
Pulse combines AI-driven issue detection with real human expertise, ensuring accurate root-cause analysis and proactive cluster management. This powerful blend of automation and expert insight helps you maintain peak performance with confidence.
Beyond technology, Pulse provides direct access to world-class Elasticsearch and OpenSearch specialists for on-demand guidance. With 24/7 support and SLA-backed assistance for critical issues, you gain the peace of mind needed to manage your search clusters effectively.
 
       
                 
                 
                 
                 
                 
                